Hint
Leveraging Worker Data
Why Hint?
83% of business leaders believe that leveraging worker data is important for organizational success; however, only 19% believe they are ready to do so (Deloitte’s 2023 Global Human Capital Trends report).
Though SuccessFactors has focused on the Story reporting tool, which offers an advanced solution for operational reporting, strategic reporting is still a challenge for many customers.
The way many SuccessFactors customers manage it today is by exporting much of their data to their enterprise BI solution, resulting in numerous issues, limitations and lack of productivity due to the challenge of data and permission transfer.
Hint is a new People Analytics Solution for SuccessFactors developed by AKT and its partner iprosis.
What is Hint?
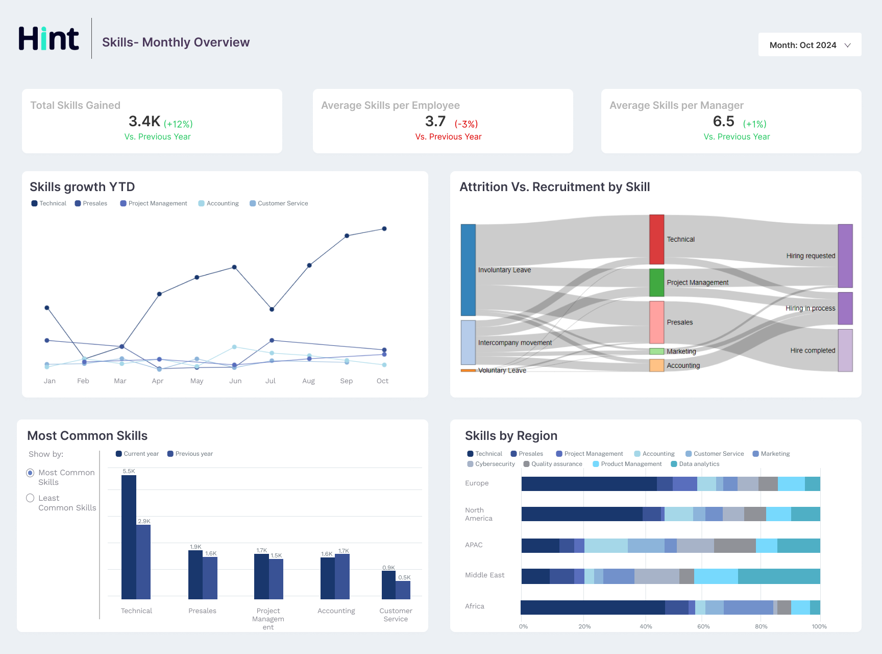
Hint solves a critical challenge for many organizations, gives them strategic value by transforming complex HR data into actionable insights, enhancing decision-making, and optimizing workforce management. It is designed around seven different HR Domains using data from multiple modules within SuccessFactors to create comprehensive insights, including Hiring, Headcount, Skills, DAI, Performance and Development, Pay and Retention.
What does Hint provide for SuccessFactors customers?
■ A powerful and modern Data Platform based on BTP technology
■ Includes a pre-configured integration with SuccessFactors with all permission model included
■ Picklist management and automatic handling of codes and texts, for every portlet
■ Includes a comprehensive Dashboard addressing best practice KPI’s and reports around seven key HR domains.
■ Open to integrate external data sources
■ AI and ML ready
■ Easy Deployment and already available on SAP Store